Dat LinkedIn niet happig is op externe (met name automation)tools die hun data gebruiken is ondertussen wel duidelijk. Er zijn dan ook niet veel tools die toestemming hebben om wél gebruik te maken van de data op een paar uitzonderingen na. Daarnaast heeft LinkedIn zelf ook een aantal aardige hulpmiddelen in de vorm van tools, extensies en programma’s waar niet iedereen weet van heeft, zowel betaald als gratis. Ik zet mijn favoriete top 10 hulpmiddelen op een rijtje. Heb jij zelf een favoriete tool of ander hulpmiddel? Zet het in de reacties. Zo helpen we elkaar een beetje. ?
Hootsuite
Al jaren een van mijn favoriete en meest gebruikte tools, Hootsuite. Om meerdere accounts mee te beheren, om mee in te plannen en om beter overzicht te krijgen in je content. Deze tool heeft een samenwerking met LinkedIn en heeft daarom ook, in tegenstelling wat veel mensen denken, geen invloed op het bereik van je post als je via deze tool plaatst.

Het enige nadeel is dat je geen LinkedInleden kunt taggen. Ook worden vierkante afbeeldingen aangepast in landscape formaat, wat resulteert in een lelijke rand aan beide zijden én een verkleinde afbeelding. Maar als je daar geen moeite mee hebt en je post alles via Hootsuite kun je mooie rapportages krijgen, onder andere over het ideale publicatietijdstip. Helaas moet je hier wel (flink) je portemonnee voor open trekken.
De tool is er voor gratis gebruik (2 accounts en 5 berichten inplannen) en betaald, afhankelijk van wat je er mee wilt. Van $ 39 per maand in je eentje en 10 accounts tot $ 109 per maand voor 3 gebruikers en 20 accounts tot $ 599 per maand voor meer dan vijf gebruikers en 35 accounts. Daarnaast is er ook een Enterprise abonnement voor ongelimiteerd gebruik en 50 accounts, hiervoor moet je met Hootsuite zelf contact opnemen.
LinkedIn Sales Navigator
Deze tool is ook een van mijn eigen favorieten. Het is dan wel een tool die valt binnen een van de premium betaalpakketten (Sales) maar als je goed gebruik wilt maken van de data van LinkedIn en op zoek wil naar besluitvormers, nieuwe klanten en leads, dan biedt deze tool enorm veel mogelijkheden. Na je zoektocht sla je persoonlijke LinkedInprofielen en/of bedrijfspagina’s op, je volgt ze, laat ze kennis maken met jouw expertise op ludieke wijze, rangschikt ze in lijsten en accountmaps en wellicht stuur je ze een privébericht of uitnodiging om te linken.

Kosten: +/- € 60 per maand, afhankelijk van BTW aftrek en jaarbetaling.
SSI Score
Een onderdeel uit bovenstaand pakket, maar geheel gratis voor iedereen op LinkedIn op te vragen, is de SSI score. Deze score gebruik je om inzage te krijgen in je LinkedIn gebruik. Deze score geeft je een puntenaantal van 0-100 gebaseerd op vier pijlers, ieder goed voor 25 punten. De pijlers kijken naar hoe je je profiel hebt gevuld, hoeveel gebruik je maakt van de zoekmachine, wat je doet met berichten plaatsen, artikelen schrijven en zelf liken en reageren, hoe veel en vaak je linkt met personen. Volg deze link om je eigen score op te halen: https://www.linkedin.com/sales/ssi

Recruiter Lite
Ben je recruiter, dan is Recruiter Lite absoluut de tool die je moet hebben. Het lijkt een beetje op de Sales Navigator als hierboven maar is volledig gericht op het zoeken, opslaan en benaderen van kandidaten voor vacatures en zit in het Recruitment premium pakket. Je kunt Recruiter Lite alleen vanuit je persoonlijke profiel gebruiken. Mocht je in teamverband werken, dan is Recruiter Corporate eventueel in combinatie met een carrièrepagina (Werken bij) beter geschikt.

Het prijsverschil is groot, voor Recruiter Lite betaal je +/- € 100 per maand (afhankelijk van BTW en jaarbetaling), voor Recruiter Corporate begint het bij +/- € 9.000 per jaar.
Post Inspector
Een heel simpel, maar zeer vernuftig gratis tooltje, is Post Inspector. Hiermee kun je van te voren inzien hoe je link op LinkedIn er uit komt te zien op het moment dat je een bericht op de tijdlijn plaatst. En nog belangrijker, het geeft je informatie over je URL, je kunt je link eventueel debuggen mocht de afbeelding niet goed doorkomen (en wel goed gekoppeld is).Want zeg nou zelf, een goede foto zegt meer dan 1.000 woorden, toch?

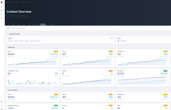
Shieldapp
Een van de zeldzame tools die een samenwerking heeft met LinkedIn is Shieldapp. Zij mogen de data van jouw statistieken van je berichten gebruiken om in overzichtelijke statistieken te plaatsen. Op zich werken zij met dezelfde cijfers, dus dat is niet zo bijzonder, maar wat het wel handig maakt is het labelen van je content waarmee je vrij snel kunt achterhalen welke dagen en tijdstippen bijvoorbeeld interessant zijn om te posten. Ook kun je in het middelste pakket bepaalde trends volgen, bijvoorbeeld wanneer de interactie stopt op je bericht.

Kosten: er zijn drie pakketten: Solo $ 12, Plus $ 19 en Business $ 24 per maand. Mijn advies is, neem het Plus pakket als je hier serieus mee aan de slag wil in je eentje en het business pakket als je met meerder mensen of accounts wilt werken zoals je bedrijfspagina.
Kunnen je statistieken op LinkedIn wel een verbeterslag gebruiken? In ‘Meer succes met LinkedIn!‘ leer je veel over het inzetten van content, wat aanslaat bij je doelgroep, hoe je de interactie vergroot en hoe je uiteindelijk je doel beter bereikt.
Demografische webgegevens
Deze gratis tool uit Campagnebeheer van LinkedIn ligt zo voor de hand en toch maken hier nog maar zo weinig mensen gebruik van: demografische webgegevens. Kom erachter wie je websitebezoekers zijn, bij welke bedrijven ze werken, welke functie ze hebben of in welke omgeving of bedrijfstak ze werkzaam zijn. Een schat aan informatie die gekoppeld wordt door middel van de Insight tag welke je terugvindt in je account op Campagnebeheer en kunt plaatsen op je website om deze gegevens af te lezen.

Zapier
Als je een tool zoekt om systemen en tools met elkaar te verbinden, dan is Zapier een hele goede optie. Voor de LinkedIn Sales Navigator wordt deze tool vaak gebruikt als je data wilt overhevelen vanuit de Sales Navigator naar je eigen CRM systeem. Bijvoorbeeld om aan te geven dat je in de offertefase zit met iemand van LinkedInlid. Je collega kan deze informatie ook zien op het moment dat hij contact zou willen opnemen. Zapier is niets anders dan een tussenstation om data over te pompen. Je hebt een enorme keuze als het gaat om tools, ik zou er eens rustig doorheen bladeren.

Qua kosten betaal je voor 50 taken niets en daarna heb je de keuze voor vier pakketten: starter $ 19,99, professional $ 49, Team $ 299 en Company voor $ 599.
Hubspot
Ook een fijne tool: Hubspot. Gemakkelijk je data van de Sales Navigator koppelen met deze CRM-tool zodat je inzage krijgt op het moment dat je collega al bezig is met een klant of prospect. Het heeft niet alle voordelen die Dynamics 365 en Salesforce hebben (de CRM’s waarmee LinkedIn nauw samenwerkt ), niet alle informatie wordt één op één overgenomen.

Let op: het is een flink prijskaartje wat aan deze koppeling zit: naast de kosten van de Sales Navigator zelf ben je $ 134,99 per maand kwijt voor het koppelen van de app. Voordeel is wel weer dat je geen Zapier nodig hebt.
LinkedIn extensies
Als je Google Chrome als browser gebruikt, heb je flink wat extensies om te laten samenwerken met LinkedIn. Probleem is dat 99% echter illegaal is en weer snel verdwijnt omdat LinkedIn niet toestaat data te gebruiken van hun site. Degenen die je wél zonder problemen kunt gebruiken zijn de extensies die door LinkedIn zelf zijn aangeboden, dat zie je er direct bij staan.

De extensies zijn altijd gratis.
Let op en houd deze site in de gaten: binnenkort volgt een blog met hulpmiddelen voor… content!
Dank je wel voor dit fijne artikel!
Vraagje: weet jij wat het werken met Buffer of Heropost (vergelijkbare tools als Hootsuite) doet voor de bereikbaarheid van je updates op LinkedIn?
Dank vast voor het reageren!
Hi Myriam, dank voor je compliment! Het gerucht gaat dat externe tools niet in het voordeel zijn voor je bereik. Ik heb daarom de countrymanager van LinkedIn zelf om een reactie gevraagd en die gaf aan dat dat via Hootsuite niet het geval is. Ze hebben daar een samenwerking mee gaf hij aan.
Ik zou externe tools zoveel mogelijk vermijden, ook omdat ze niet alle functionaliteiten hebben (zoals taggen). Mocht je het toch willen gebruiken, dan een tool die ook toestemming heeft voor API van LinkedIn.